新浪军事

【校场】福岛事件中,除了核废水我们还应该关注什么

新浪军事

关注

日本政府于413日召开会议,决定在未来两年福岛核废水罐达到蓄水峰值后,将稀释过的废水排入大海。这一决定立刻在国内互联网上引起了轩然大波,成为了自媒体的盛宴。一时间,真真假假的评论充斥了整个网络。这不可避免的会让一般民众对于此事的认知出现偏差,甚至有可能复刻当年的抢盐闹剧。所以我们也觉得有必要理清此事的来龙去脉,还原事实的真像。

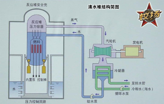
要了解核废水究竟是怎么一回事,我们首先要知道核反应堆的结构是怎么样的。日本福岛第一核电站采用沸水堆设计。沸水堆与我国常见的压水堆同属轻水堆,即以一般水而非重水作为反应堆的冷却剂、中子减速剂。沸水堆与压水堆的差别主要在于,在沸水堆中,作为工质的水被堆芯加热至沸腾,之后直接连接至发电用的汽轮机为其提供动力。最后,水蒸气在经过冷凝器后,被海水冷却变回液态,流回堆芯进入下一次循环。这种反应堆在日本、美国、德国、瑞典应用最多。

而在压水堆中,被堆芯加热至沸腾的水蒸气会流入第二个回路,在那里将第二回路的水加热至沸腾推动汽轮机做功。由于回路可以屏蔽自由中子,防止水中的氢元素捕获自由中子变成氘,氘再捕获自由中子变成氚进而产生辐射危害。所以拥有两个回路的压水堆相比只有一个回路的沸水堆更加安全。但反过来,结构更加简单的沸水堆经济性也相对更好。

 

说完了福岛第一核电站反应堆的原理,现在我们来看看福岛核事故究竟是怎么一回事,这次日本要排放的“冷却水”又是个什么。2011年福岛大地震时,福岛第一核电站的123号反应堆正在正常工作,456号反应堆正在停机检修。地震发生后,核电站的安全程序自动插入了控制棒关闭了反应堆的裂变反应。此时反应堆不再发电,但仍需要冷却。由于主供电已断开,此时的反应堆只能以备用的柴油发电机为冷却系统和反应回路的水泵继续供电。

 

地震50分钟后,巨大的海啸席卷了福岛第一核电站的厂区,海水淹没了发电室,导致柴油发电机宕机,此时事态才开始变得严重起来。在冷却停止后,堆芯会继续加热压力容器内的水使其不断汽化,在水位下降到一定程度后,堆芯会使作为包裹材料的锆合金熔化并与水蒸气反应产生大量氢气。当压力容器内的水蒸气和氢气越积越多时,压力容器内部的压力会到达极限使压力容器爆炸。解决办法就是对压力容器进行泄压操作。但在泄压的过程中,压力容器中泄出的氢气迅速与空气混合导致了氢气爆炸。在2011312~315日,1号、3号、4号反应堆大楼相继发生了爆炸。爆炸破坏了反应堆的压力容器,造成了事故的进一步升级。

 

由于迟迟得不到冷却,最终1号、2号、3号反应堆的堆芯全部发生了熔毁。滚烫的核燃料及其包层融成一团掉落至压力容器底部。巨大的热量会直接烧穿压力容器底部,到达安全壳底部。如果不及时处理,熔毁的堆芯可能会继续烧穿混凝土制的安全壳底部,并掉出安全壳。此时,核事故就会发展到无法挽回的地步。

 

纵观整个福岛核事故,日本本有太多的机会将事故控制在较小的程度内。比如,核电站刚刚发生停电事故时,日本政府完全有机会向驻日美军求援,让其派遣第七舰队的核动力航母为核电站进行外部供电,或协助抽干柴油发电机室的积水,恢复反应堆的冷却。如果处理及时,则福岛核电站完全不会发生核事故。但事实是,海啸发生后美国第一时间向日本方面询问是否需要协助救援。但日本方面始终表示自己有能力处理好福岛核电站的问题,致使错过了救援的黄金时间。

 

在堆芯刚刚发生熔毁时,日本方面也本可以立刻向三个反应堆的安全壳内注入海水作为冷却剂控制事态的进一步升级。但日本方面却认为堆芯可能还有救,不舍得注入海水使其彻底报废。这直接导致三座反应堆的堆芯完全熔毁,扩大了事故危害。没人管没人问的,已经熔毁的堆芯则向下继续侵蚀着安全壳的地板。将原本平坦的安全壳底烧成了碗形,并进一步造成了安全壳底部出现裂缝。此时,被注入进反应堆安全壳的海水会直接渗入安全壳地下。上文我们已经说过,水中氢元素捕获自由中子后会相继变成氘和氚,其中氘半衰期很长,基本不存在辐射问题。而氚半衰期只有12.5年,有较强的放射性,会对周围的环境产生污染。

 

如果说仅仅是安全壳内的冷却水渗出,问题倒也不大,抽出来就好了。但福岛的问题难就难在核反应堆下面有一条奔流不息的地下水,地下水会通过堆底的裂缝遭到污染。为了防止这一问题,日本人在反应堆附近埋管制造了一堵冻土墙,可以挡住地下水使其不与安全壳内渗出的水相混合。但日本事后才发现,冻土墙的规模不够大,只能减少而无法阻止地下水的污染。因此福岛的三座反应堆每天还是会产生大量核污水。这些污水会被抽出存放在核电站的水罐中进行处理。处理后的这些水就是413日日本宣布排放的污水。之所以要排放这些污水,是因为储存污水的水罐快装满了。

 

那么接下来的问题就是,这些经过处理的污水对环境对人体是否有危害?答案是——不知道。根据日本政府成立的一个委员会的结论。将经过处理后的福岛污水排入大海,每年对当地人的辐射剂量将为0.81微西弗特。相比于一个正常人每年大约2100微西弗特的辐射剂量,这确实微不足道。后来,国际原子能机构也认可了该委员会的计算方法。可问题在于,在经历了日本政府隐瞒真相、拖延救援、善后不利等一系列问题,致使一个完全可以防患于未然的问题逐步发展到7级核事故的魔幻操作后,在日本副首相口口声声说处理后的福岛污水可以饮用,自己却不敢以身作则喝一口的情况下,日本政府及其下属机构说的任何话,怎么可能得到公众的信服呢?甚至于,如今让大家嗤之以鼻的,向太平洋排放核废水的做法,难道不是完全回避的吗?甚至于,如果这些核废水真的可以喝,那完全可以做成瓶装水给日本政府官员和国会议员特供嘛,喝的不够甚至还可以用来给他们的私有土地灌溉庄稼。

 

面对福岛第一核电站堆芯熔毁烧穿地板的情况,有三种手段可以应对。其一是扩大冻土墙的范围,完全阻断地下水,之后挖开反应堆的地基重新浇筑一个新底,阻止废水泄漏。此后只需要让安全壳内的废水循环起来就可以了。这种方法开销最大,但相对安全,对环境的后续污染也更小。其二是派出敢死队员,打开安全壳顶部向其中倾倒硼砂中断熔毁堆芯的反应,使其迅速冷却。这种方法操作起来比较简单,成本也相对较低,但是可能会导致操作员接受过度辐射而死亡。最后才是完全不做任何处理,等待堆芯反应自然终止。以福岛的情况来看,堆芯的裂变反应可能会在未来4~5年时间内逐步停止。裂变停止后,堆芯还会衰变放热几十年,此时所需的冷却水量会降低,堆芯对冷却水的污染也会减小。相当于日本政府拉了一坨屎,等这坨屎干掉要四五年,等屎味完全散掉还要几十年。这几十年间,这坨屎会源源不断的产生臭气,让周围的所有人觉得恶心。

 

如果日本政府还在乎自己的公信力,还有一定点的责任心,明明可以选择第一种方案一劳永逸的解决问题。但却偏偏为了省钱选择了最为人所不齿的第三种方案。这也显示出了日本政府在处理福岛问题上一贯的不负责任的态度。而相比于去纠结倾倒入太平洋的核废水到底会对环境造成多大污染,到底会对人体造成多大影响。日本政府这一不负责任的态度,才是更值得我们去关注,去抨击的。

 

 

加载中...